- fre 29 mar 2013, 09:42
#741407
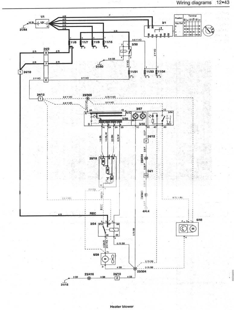
darkien skrev:hitta bara denna från haynes bokDetta har jag redan hemma, men i detta schemat saknas ecc funktionen och ser därför inte likadant ut på min bil :/

- By Lelleprinter